在数字化转型和智能化运营加速的背景下,企业在客户声音管理中普遍面临渠道散、声音杂、标签缺、闭环难四大难题。渠道分散导致客户声音碎片化,声音嘈杂掺杂虚假信息,缺乏专属标签难以形成精准洞察,闭环管理不足使分析结果停留在表面。最终,这些问题直接影响到营销的精准触达、销售的需求洞察、服务的体验提升和质量的持续改进。
在富通科技「智核行业客户之声VOC」构建的全流程闭环体系中,既要解决企业最关心的“快速看到全貌”,也要深入理解“客户声音背后的真正语义”,最终落脚到“把洞察转化为实实在在的改进”。作为系列文章的第一篇,我们将从最直观的角度出发,解读智核VOC如何将纷繁复杂的客户反馈,转化为清晰可见的洞察。
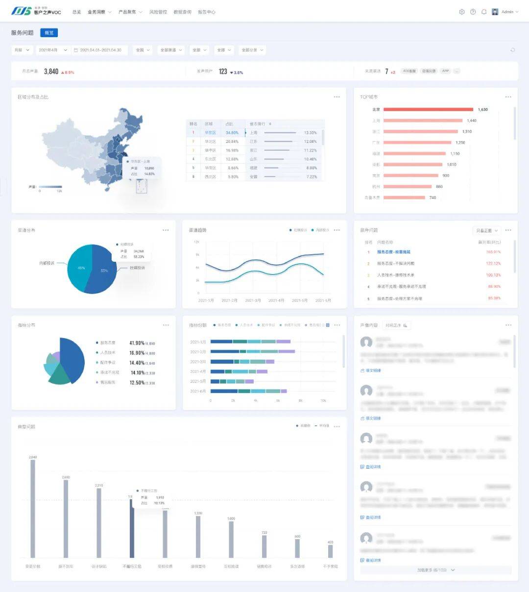
一屏总览:快速把握全貌
在传统客户声音分析中,信息往往依赖人工抽样与线性报表,不仅耗时,而且容易割裂。
在智核VOC的可视化平台上,管理者只需打开首页,即可在一屏之内获取整体洞察:品牌口碑变化趋势、各渠道声量分布以及热点问题集中度,均自动聚合为直观图表。无需翻阅繁杂Excel,就能快速理解“客户关注的焦点”和“潜在风险的聚集点”。
VOC总览示例
灵活下钻:从宏观趋势到具体细节
业务价值往往藏在微观细节中。智核VOC支持从趋势图直接下钻到具体用户反馈,实现“宏观—微观”的无缝切换。
例如,当系统监测到某产品负面声量上升,用户可通过点击图表追溯到具体评论,分辨是产品问题、服务体验,还是营销活动引发的口碑波动。这种灵活切换让每一次分析都有据可循,使改进措施更精准、落地更高效。
智能问数:对话式业务分析,敏捷响应需求
智核VOC提供对话式业务分析能力,管理者和业务人员无需熟悉复杂报表或数据操作,即可通过“问答式”方式获取洞察。
例如在汽车行业客户之声管理场景中,用户只需输入类似“上月哪些车型负面反馈最多?”“售后服务满意度趋势如何?”这样的自然语言问题,系统即可快速解析意图、调用多源数据和分析模型,生成图表化、可视化的回答。
无论是突发专项分析,还是关键指标追踪,智能问数都能即时提供高价值的洞察支持,帮助企业在纷繁复杂的客户反馈中快速锁定问题、发现机会,实现更高效的决策和落地改进。
智能问数示例
多维分析:满足不同角色的洞察需求
客户声音涉及多个部门:市场关注品牌口碑,销售关注客户需求,服务关注体验改进,质量关注产品问题。
智核VOC以“多维度+多角色”为设计原则,覆盖企业各关键业务维度,支持多角色洞察和决策,让管理者、业务部门及一线人员均能高效获取所需信息,实现洞察落地。管理者可通过总览仪表盘掌握整体战略方向;业务部门可结合标签体系和趋势分析锁定重点线索;一线人员可追溯数据链条,快速响应客户反馈。
服务维度分析示例
售后维度分析示例
质量维度分析示例
体验维度分析示例
数据追溯:洞察经得起检验
洞察的可靠性直接影响决策执行。智核VOC内置数据追溯机制,每一个趋势图和热点词云都可以关联回具体用户原声评论,形成完整证据链。透明的分析过程不仅提升了结果可信度,也让跨部门沟通更加顺畅。
热点词云示例
智能报告生成:“T+小时级”洞察
智核VOC的智能报告能力将洞察生成的时间大幅压缩到“T+小时级”,实现快速响应业务需求。
无论是行业动态洞察、专项分析,还是关键指标跟踪报告,智核VOC均可自动生成结构化报告并支持定制化导出。结合多数据源、标签体系和大模型分析能力,报告不仅速度快,还能确保内容深度和分析价值。
2025年上海车展报告示例(如下8张图)








销量及投诉分析简报示例
场景精准赋能:让洞察驱动行动
可视化分析和智能报告只是工具的基础价值。智核VOC进一步支持针对营销、销售、服务和质量等不同业务场景的精准赋能。
例如,当平台监测到关键指标异常,智核VOC可直接生成任务并分发至责任部门,实现“发现—洞察—落地—反馈”闭环。客户声音由此真正转化为企业行动,驱动业务优化与增长。
处理任务分派示例
通过可视化洞察和智能报告的深度融合,智核VOC不仅让客户声音变得清晰、可理解、可操作,更实现了洞察向行动的高效转化。
智核VOC真正将繁杂的客户反馈转化为可量化、可执行的战略资产,管理者和业务团队能够快速发现趋势、识别问题、制定决策并落实改进措施,从而提升客户体验、优化产品与服务、驱动业务增长。
"